R2Devops 2.15 Release
We’re thrilled to launch R2Devops 2.15, focused on:
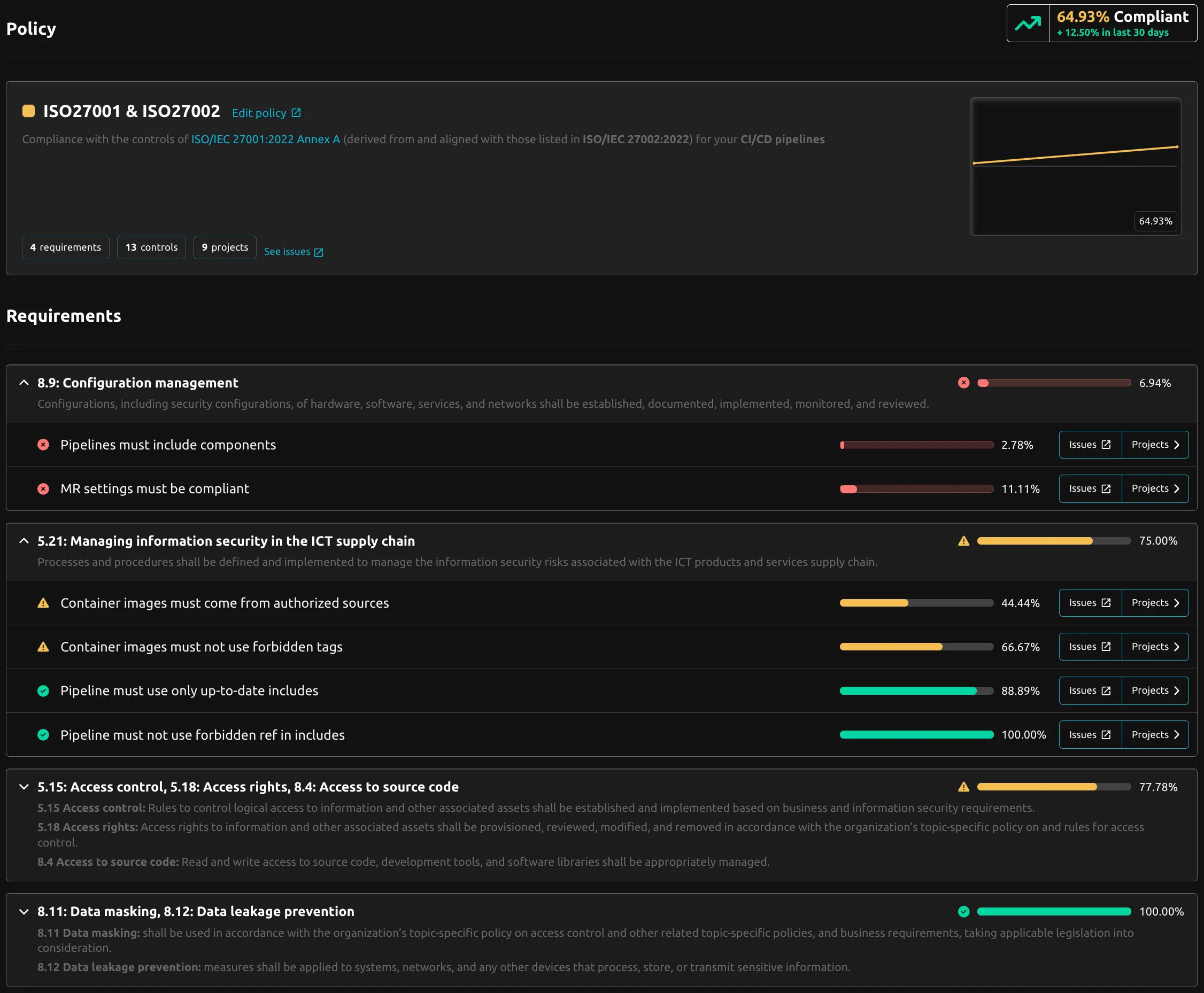
📈 Providing clear and relevant compliance levels
To make that happen, we’ve introduced a compliance dashboard, tailored policies, and seamless compliance reporting in GitLab.
📊 Compliance Dashboard
Get immediate visibility into your compliance level. Track your compliance journey over time and identify exactly where to focus your efforts.


🎯 Tailored Policies
Now you can create policies that truly match your organization’s needs. Design compliance policies focused on what matters most to you and apply them to the right projects.
- Before: One universal policy with all controls forced on every project
- Now: Create multiple custom policies by selecting specific controls for specific projects
Ready-to-use policy templates:

🦊 Compliance reporting in GitLab
Bring compliance directly into your development workflow. No more switching between tools. Get compliance insights exactly where developers work: in GitLab.
Dynamic Project Issues: Automated compliance status summaries as live GitLab issues that update in real-time
Project Compliance Badges: Visual compliance indicators automatically added to your GitLab projects
Merge Request Comments: Instant compliance feedback directly in your MRs

⚙️ Minor Updates
- Issue Status Renaming: For more clarity, issue statuses are now
Detected,In Progress,DismissedandFixed - Details Pages Renamed:
Detailspages are now calledInventory - UX Improvements: Enhanced user experience across the platform
- Bug Fixes: Various stability and performance improvements
INFO
Versions
- Backend:
v2.28.1 - Frontend:
v2.25.1 - Helm chart:
v2.15.10